Integration with the Payday Accounting System
As we send our clients and followers our warmest New Year’s greetings, we’re excited to announce our newest integration — with the accounting system Payday. Clients using Payday can now take advantage of the Advise platform to gain better oversight and set up operational analytics.
Simple Data Connection
All our data streams come with a standard integration, so our clients can easily connect and get started with analyzing their business operations right away — true plug-and-play.

Powerful and User-Friendly Dashboard
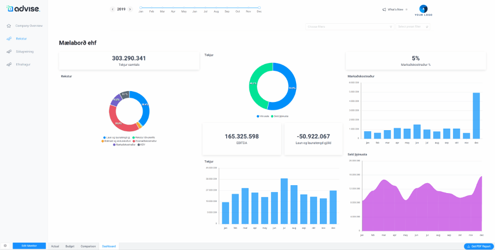
With the Advise dashboard, managers get a visual overview of key business metrics. It offers flexible customization options and can be tailored to each user’s needs. The simple drag-and-drop interface allows you to modify and add charts, KPI cards, and whatever you want to track. In many analytics tools, you need an expert — but in Advise, you are the expert!

We’re happy to welcome Payday to the growing family of Advise integration partners and look forward to continued collaboration on future solutions. See more about Payday here